Embarque - Gestion de logistica

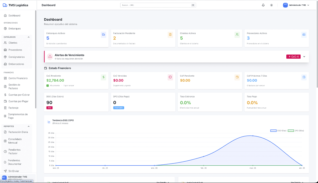
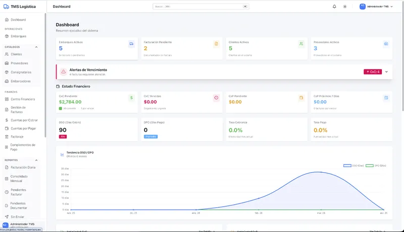
Empresa de transporte que operaba con hojas de cálculo y sistemas desconectados. Desarrollamos una plataforma de gestion de logistica completa con Laravel 11 y Livewire 3 que centraliza embarques, automatiza la facturación CFDI 4.0 con Carta Porte 3.1 y controla cuentas por cobrar y pagar. Más de 50,000 líneas de código, 80+ componentes Livewire y 25+ tablas PostgreSQL.

  • Cliente: Empresa de Transporte de Carga
  • Rol: Web App, Laravel 11, CFDI 4.0, Carta Porte 3.1
  • Ubicación: +50,000 líneas de código
  • Año: 2025
  • Sitio: embarque.mx
shape

Mosley Digital
Tu partner
de desarrollo web

avatar

Accede a tu Area de Clientes

Inicia sesion en app.mosley.digital para revisar avances, solicitudes y entregables de tu proyecto.

Ir al area de clientes
Ir al area de clientes